통계 인터페이스 가이드
이 가이드는 화면 레이아웃, UI 요소, 필터링 옵션 및 데이터 내보내기 기능을 포함하여 NetFUNNEL의 통계 인터페이스를 탐색하고 사용하는 방법을 설명합니다. 각 메트릭의 의미와 해석 방법에 대한 자세한 설명은 메트릭 빠른 참조 문서를 참조하세요.
온프레미스 버전은 시간대 변경을 지원하지 않습니다. 모든 시간 정보는 기본적으로 UTC+9(한국 표준시)로 표시됩니다.
개요
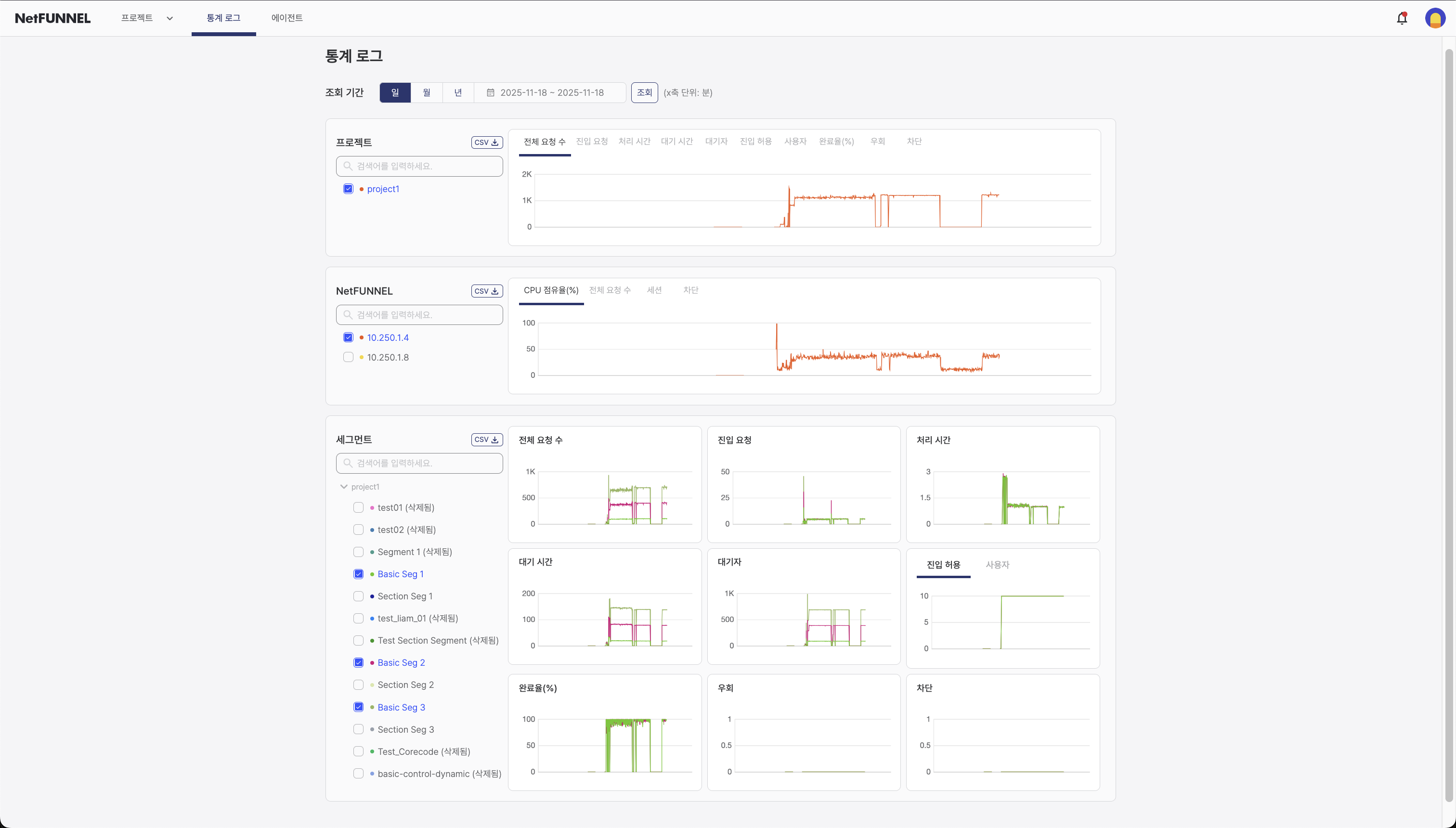
통계 인터페이스는 실시간 모니터링을 보완하는 과거 데이터 분석 기능을 제공합니다. 일/월/년 기간별로 과거 데이터를 쿼리하고, 대화형 차트를 통해 트렌드를 확인하며, CSV로 데이터를 내보내 추가 분석을 수행하세요.

통계 페이지는 세 가지 주요 섹션으로 구성됩니다:
- 프로젝트 섹션: 프로젝트 수준에서 집계된 메트릭으로, 프로젝트 관리자에게 유용합니다
- NetFUNNEL 섹션: NetFUNNEL 서버 인스턴스 수준의 메트릭으로, 서버 관리자에게 유용합니다
- 세그먼트 섹션: 세그먼트 수준의 메트릭으로, 세그먼트 관리자에게 유용합니다
각 섹션은 필터링 옵션, 대화형 차트 및 CSV 내보내기 기능을 제공합니다.
모든 통계 데이터는 실시간으로 업데이트되지 않습니다. 데이터를 새로고침하거나 표시하려면 검색 버튼을 클릭해야 합니다. 필터나 기간을 선택하는 것만으로는 차트가 자동으로 업데이트되지 않습니다.
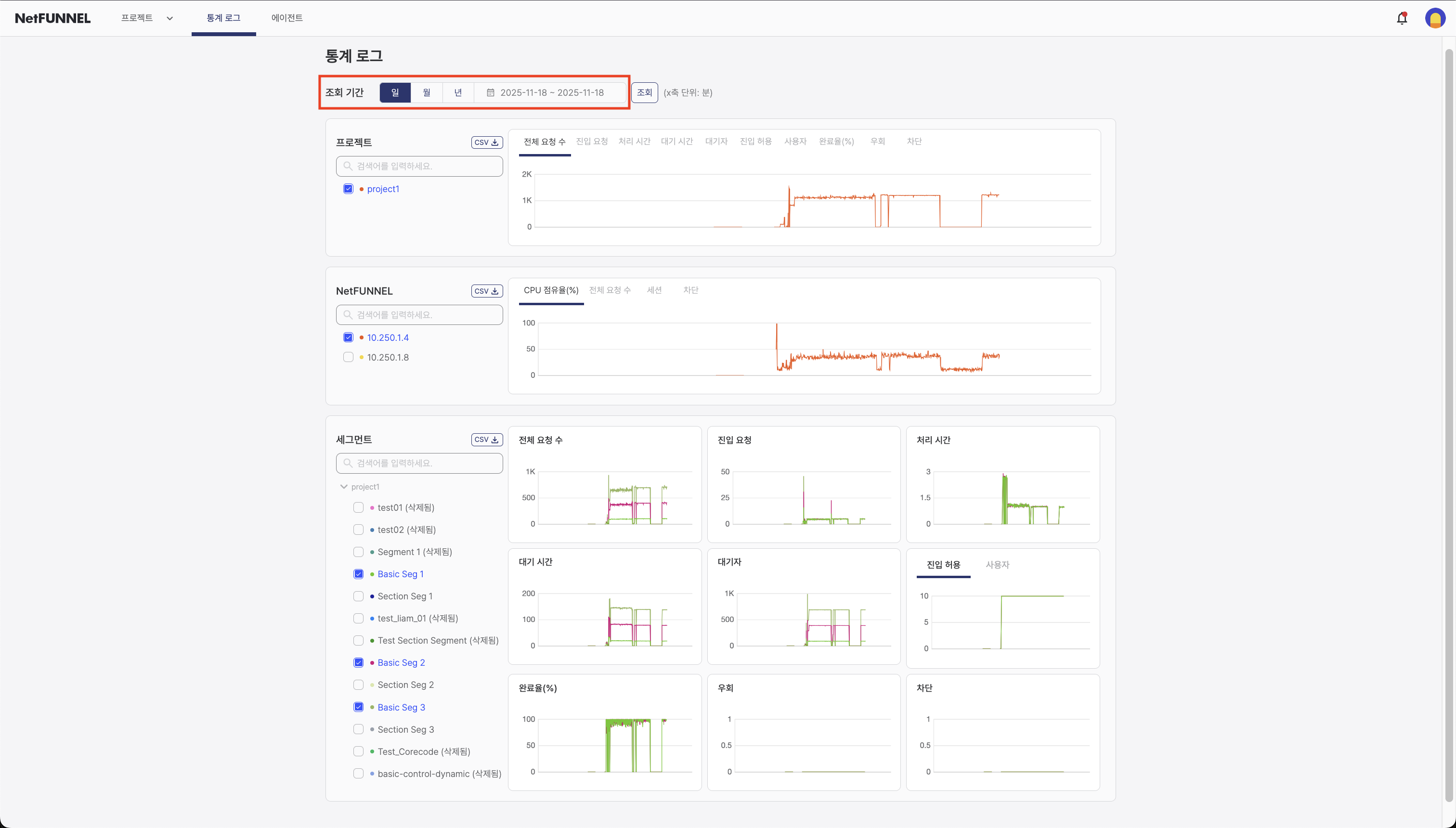
시간 필터
시간 필터를 사용하면 과거 데이터 분석을 위한 기간을 선택할 수 있습니다.

사용 가능한 옵션:
- 일: 분석을 위해 단일 일자 선택 (24시간)
- 월: 월 단위로 날짜 범위 선택 (월 X부터 월 Y까지)
- 년: 년 단위로 날짜 범위 선택 (년 X부터 년 Y까지)
기간별 차트 해상도:
- 일 보기: 1분 해상도 (매분 데이터 포인트)
- 월 보기: 1시간 해상도 (매시간 데이터 포인트)
- 년 보기: 1일 해상도 (매일 데이터 포인트)
사용 방법:
-
기간 모드 선택: 시간 필터 드롭다운을 클릭하고 일, 월 또는 년을 선택하여 기간 선택 방식을 선택하세요.
-
날짜 범위 선택: 시간 필터 옆의 날짜 범위 표시 영역(
yyyy.mm.dd ~ yyyy.mm.dd형식으로 표시됨)을 클릭하세요. 날짜 선택을 위한 캘린더가 나타납니다.모드별 날짜 선택 동작:
- 일 모드: 단일 일자만 선택할 수 있습니다 (하루만)
- 월 모드: 월 단위로 날짜 범위를 선택할 수 있습니다 (예: 1월부터 3월까지)
- 년 모드: 년 단위로 날짜 범위를 선택할 수 있습니다 (예: 2023년부터 2024년까지)
-
검색 버튼 클릭: 날짜 범위를 선택한 후 검색 버튼을 클릭하여 선택한 기간의 데이터를 쿼리하고 표시하세요.
중요: 기간과 날짜 범위만 선택하면 차트가 업데이트되지 않습니다. 기간과 날짜 범위를 선택한 후 검색 버튼을 클릭하여 데이터를 쿼리하고 표시해야 합니다.
- 일 보기: 분 단위 상세 분석 및 단기 트렌드에 최적 (1분 해상도). 단일 일자를 선택하세요.
- 월 보기: 주간 패턴 및 중기 분석에 최적 (1시간 해상도). 월 단위로 날짜 범위를 선택하세요.
- 년 보기: 장기 트렌드 및 계절적 패턴에 최적 (1일 해상도). 년 단위로 날짜 범위를 선택하세요.
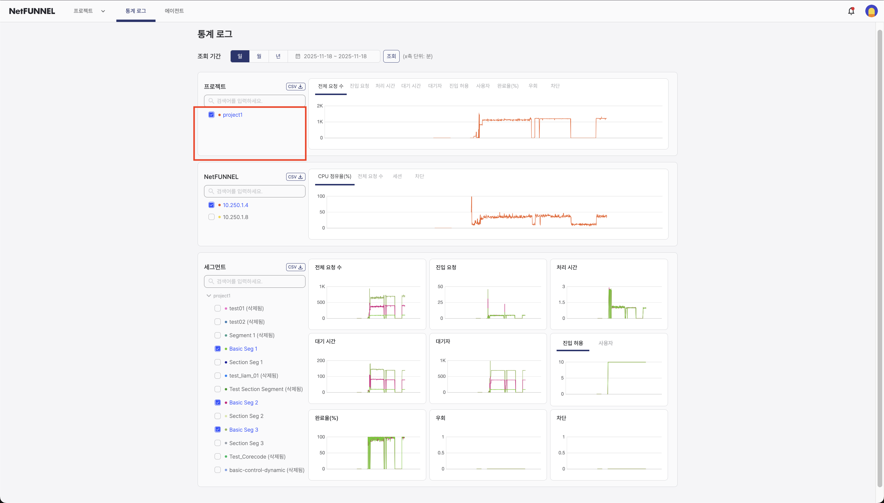
프로젝트 섹션
프로젝트 섹션은 모든 세그먼트의 데이터를 결합하여 전체 프로젝트에 대한 집계 메트릭을 표시합니다.

필터 영역
필터 영역에는 차트에 표시할 프로젝트를 선택하는 체크박스가 표시됩니다. 프로젝트는 프로젝트 이름별로 나열되며, 하나 이상의 프로젝트를 선택하여 메트릭을 비교할 수 있습니다. 삭제된 프로젝트도 과거 기록 목적으로 "삭제됨" 레이블과 함께 표시됩니다.

사용 방법:
- 프로젝트 선택: 차트에 표시할 프로젝트 옆의 체크박스를 선택하세요
- 요소 선택 필터 사용: 선택적으로 요소 선택 필터(검색 상자)를 사용하여 사용 가능한 프로젝트 옵션을 제한하거나 검색하세요 (일반 작업의 차트 요소 선택 참조)
- 메트릭 선택: 메트릭 드롭다운을 사용하여 차트에 표시할 메트릭을 선택하세요
- 검색 버튼 클릭: 검색 버튼을 클릭하여 선택한 프로젝트의 데이터를 새로고침하고 표시하세요
- 차트 보기: 차트는 선택한 프로젝트의 데이터만 표시합니다
- 여러 프로젝트를 선택하여 메트릭을 나란히 비교하세요
- 많은 옵션이 있을 때 요소 선택 필터를 사용하여 특정 프로젝트를 빠르게 찾으세요
- 선택을 변경한 후 검색을 클릭하는 것을 잊지 마세요
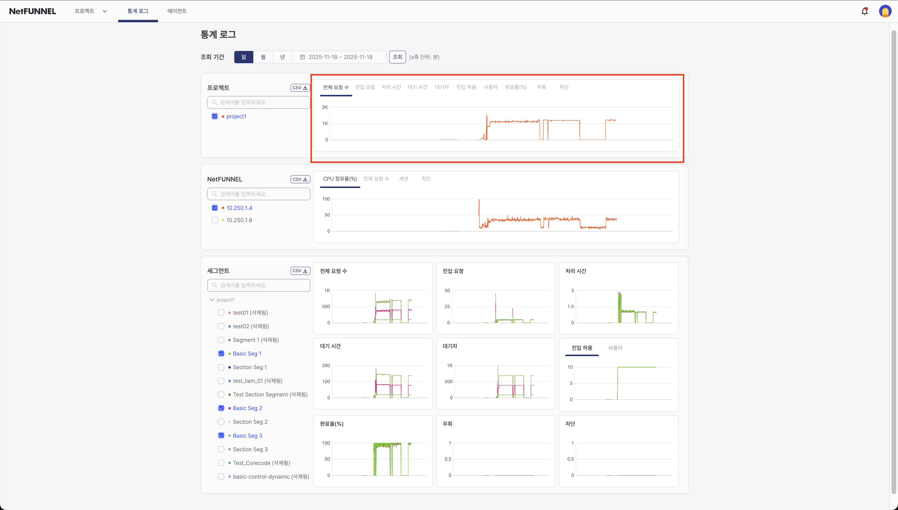
차트 영역
차트 영역은 시간에 따른 프로젝트 수준 메트릭의 대화형 시각화를 표시합니다.

사용 가능한 메트릭:
프로젝트 섹션은 모든 세그먼트에서 집계된 메트릭을 표시합니다:
- 전체 요청 수 (TPS): 초당 평균 모든 종류의 요청 수
- 진입 요청 (TPS): 초기 진입 요청의 평균 속도
- 처리 시간 (초): 서비스 진입부터 서비스 종료까지의 평균 시간
- 대기 시간 (초): 기간 중 사용자가 경험한 평균 대기 시간
- 대기자 (명): 기간 중 대기실에서 대기 중인 사용자 수의 평균값
- 진입 허용 (-): 동시 활성 사용자 수를 제한하는 설정된 한도 값 (측정 시점의 스냅샷)
- 사용자 (명): 서비스를 활성적으로 사용 중인 사용자 수 (측정 시점의 스냅샷)
- 완료율 (%): 서비스에 진입한 사용자 중 명시적으로 종료한 사용자의 비율
- 우회 (TPS): 우회된 요청의 속도
- 차단 (TPS): 차단된 요청의 속도
각 메트릭에 대한 자세한 설명은 메트릭 빠른 참조 문서를 참조하세요.
표시된 정보:
- 시계열 차트: 모든 차트는 선택한 기간 동안의 메트릭을 보여주는 시계열 그래프를 표시합니다
- 대화형 기능: 데이터 포인트 위에 마우스를 올려 특정 시간의 정확한 값 확인
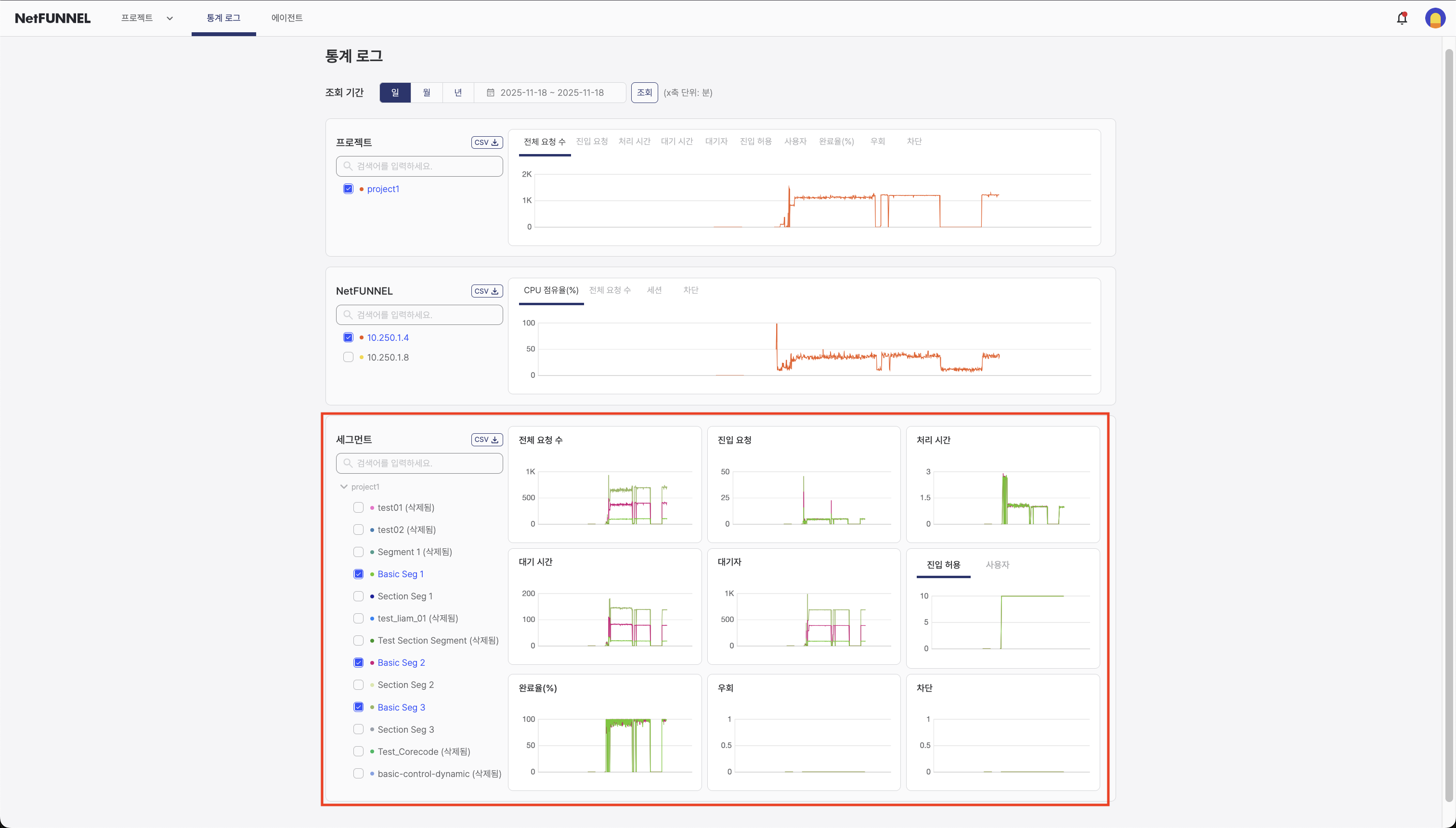
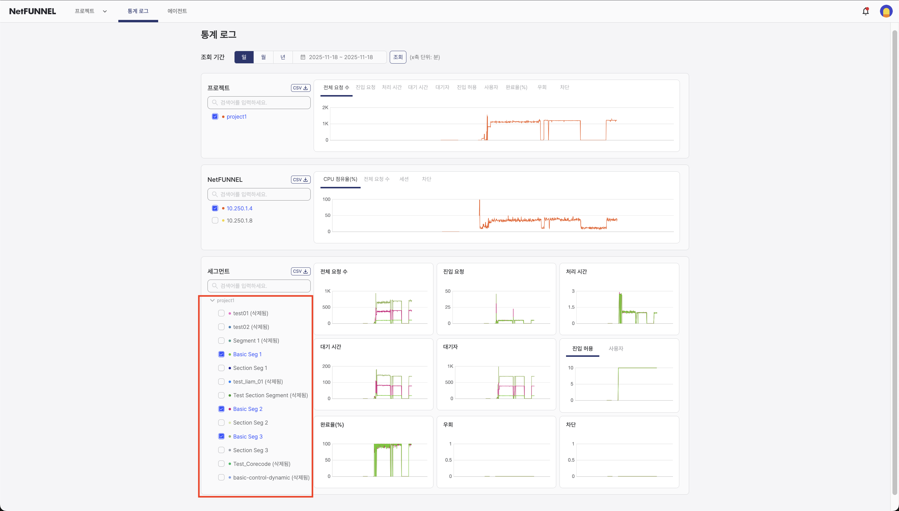
세그먼트 섹션
세그먼트 섹션은 개별 세그먼트 수준의 메트릭을 표시하여 특정 세그먼트의 성능을 분석할 수 있게 합니다.

필터 영역
필터 영역에는 차트에 표시할 세그먼트를 선택하는 체크박스가 표시됩니다. 세그먼트는 세그먼트 이름별로 나열되며, 하나 이상의 세그먼트를 선택하여 메트릭을 비교할 수 있습니다. 삭제된 세그먼트도 과거 기록 목적으로 "삭제됨" 레이블과 함께 표시됩니다.

사용 방법:
- 세그먼트 선택: 차트에 표시할 세그먼트 옆의 체크박스를 선택하세요
- 요소 선택 필터 사용: 선택적으로 요소 선택 필터(검색 상자)를 사용하여 사용 가능한 세그먼트 옵션을 제한하거나 검색하세요 (일반 작업의 차트 요소 선택 참조)
- 검색 버튼 클릭: 검색 버튼을 클릭하여 선택한 세그먼트의 데이터를 새로고침하고 표시하세요
- 차트 보기: 차트는 선택한 세그먼트의 모든 메트릭 데이터를 표시합니다
- 여러 세그먼트를 선택하여 메트릭을 나란히 비교하세요
- 많은 세그먼트가 있을 때 요소 선택 필터를 사용하여 특정 세그먼트를 빠르게 찾으세요
- 선택을 변경한 후 검색을 클릭하는 것을 잊지 마세요
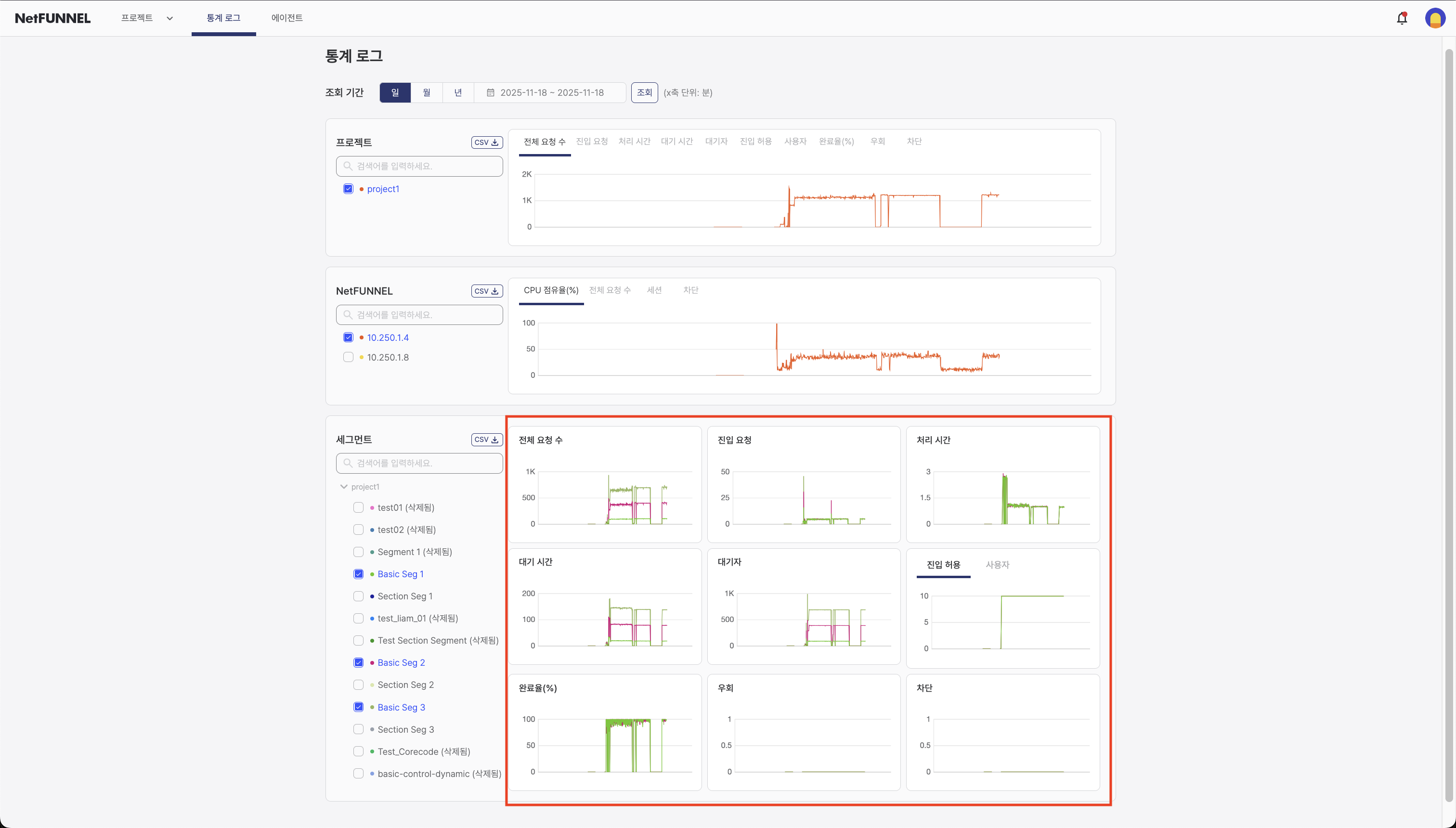
차트 영역
차트 영역은 세그먼트 수준 메트릭의 대화형 시각화를 표시합니다.

사용 가능한 메트릭:
세그먼트 섹션은 개별 세그먼트에 대한 메트릭을 표시합니다:
- 전체 요청 수 (TPS): 초당 평균 모든 종류의 요청 수
- 진입 요청 (TPS): 초기 진입 요청의 평균 속도
- 처리 시간 (초): 서비스 진입부터 서비스 종료까지의 평균 시간
- 대기 시간 (초): 기간 중 사용자가 경험한 평균 대기 시간
- 대기자 (명): 기간 중 대기실에서 대기 중인 사용자 수의 평균값
- 진입 허용 (-): 동시 활성 사용자 수를 제한하는 설정된 한도 값 (측정 시점의 스냅샷)
- 사용자 (명): 서비스를 활성적으로 사용 중인 사용자 수 (측정 시점의 스냅샷)
- 완료율 (%): 서비스에 진입한 사용자 중 명시적으로 종료한 사용자의 비율
- 우회 (TPS): 우회된 요청의 속도
- 차단 (TPS): 차단된 요청의 속도
각 메트릭에 대한 자세한 설명은 메트릭 빠른 참조 문서를 참조하세요.
표시된 정보:
- 시계열 차트: 모든 차트는 시간에 따른 메트릭을 보여주는 시계열 그래프를 표시합니다
- 세그먼트 비교: 여러 세그먼트 간 메트릭 비교
- 시계열: 세그먼트 메트릭이 시간에 따라 어떻게 변경되는지 확인
- 개별 세그먼트 보기: 상세 분석을 위해 특정 세그먼트에 집중
- 세그먼트 수준 통계를 사용하여 성능이 우수하거나 문제가 있는 세그먼트를 식별하세요
- 세그먼트를 비교하여 성능 차이를 이해하세요
- 상세 분석 및 보고를 위해 세그먼트 데이터를 내보내세요
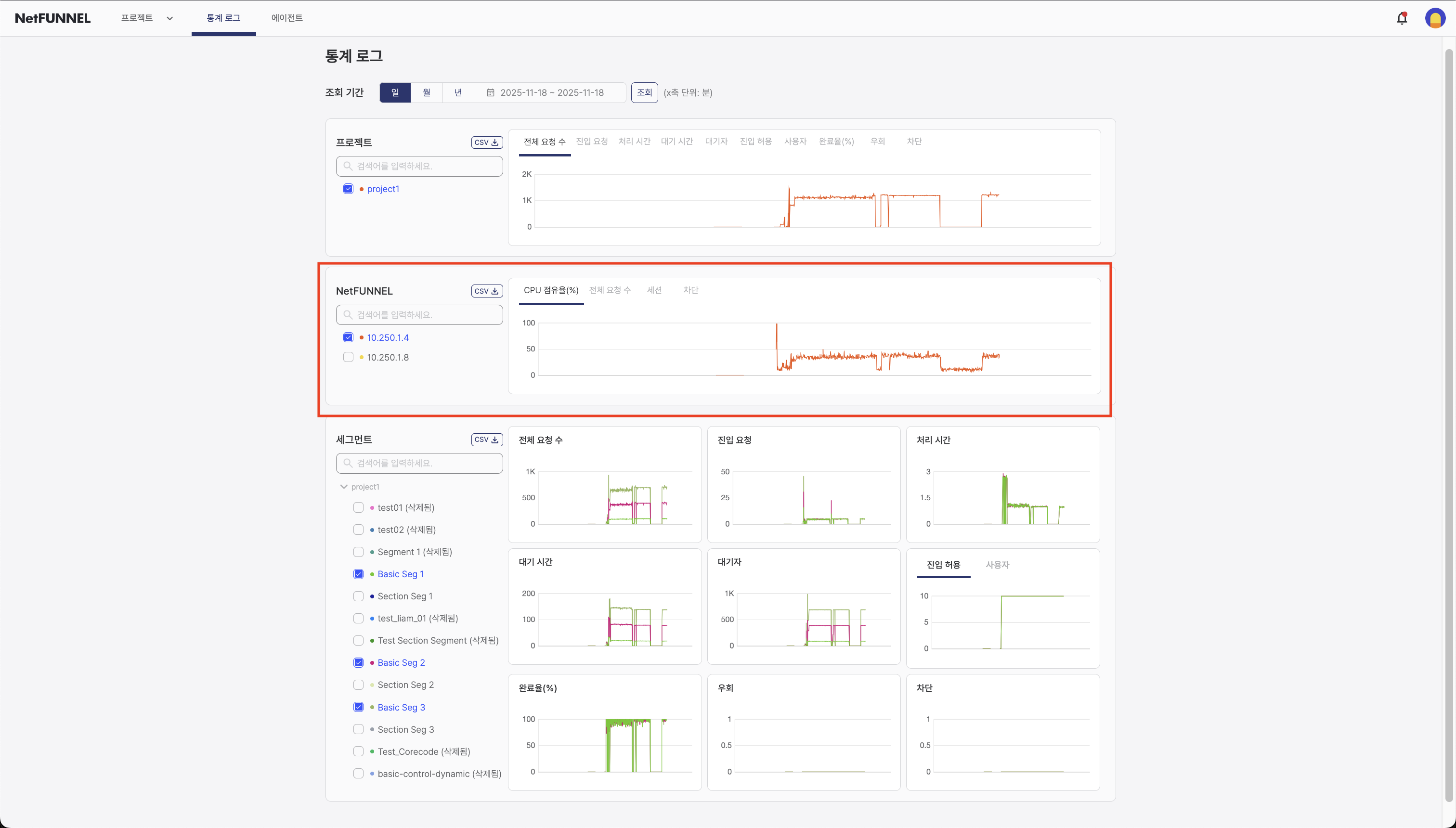
NetFUNNEL 서버 인스턴스 섹션
NetFUNNEL 섹션은 NetFUNNEL 서버 인스턴스 수준의 메트릭을 표시하여 서버 관리자에게 유용합니다.

NetFUNNEL을 관리형 서비스로 사용하는 경우 일반적으로 이러한 메트릭을 모니터링할 필요가 없습니다. 서버 설치를 관리하는 NetFUNNEL 서버 관리자 또는 엔지니어에게 유용합니다.
필터 영역
필터 영역에는 차트에 표시할 NetFUNNEL 서버 인스턴스를 선택하는 체크박스가 표시됩니다. 서버 인스턴스는 내부 IP 주소별로 나열되며, 하나 이상의 서버 인스턴스를 선택하여 메트릭을 비교할 수 있습니다.

사용 방법:
- 서버 인스턴스 선택: 차트에 표시할 서버 인스턴스 옆의 체크박스를 선택하세요
- 요소 선택 필터 사용: 선택적으로 요소 선택 필터(검색 상자)를 사용하여 사용 가능한 서버 인스턴스 옵션을 제한하거나 검색하세요 (일반 작업의 차트 요소 선택 참조)
- 메트릭 선택: 메트릭 드롭다운을 사용하여 표시할 서버 메트릭을 선택하세요
- 검색 버튼 클릭: 검색 버튼을 클릭하여 선택한 서버 인스턴스의 데이터를 새로고침하고 표시하세요
- 차트 보기: 차트는 선택한 서버 인스턴스의 데이터만 표시합니다
- 여러 서버 인스턴스를 선택하여 성능 메트릭을 비교하세요
- 많은 인스턴스가 있을 때 요소 선택 필터를 사용하여 특정 서버 인스턴스를 빠르게 찾으세요
- 선택을 변경한 후 검색을 클릭하는 것을 잊지 마세요
차트 영역
차트 영역은 NetFUNNEL 서버 인스턴스 메트릭의 대화형 시각화를 표시합니다.

사용 가능한 메트릭:
NetFUNNEL 섹션은 서버 인스턴스 수준의 메트릭을 표시합니다:
- CPU 점유율 (%): 측정 시점의 CPU 사용량을 백분율로 표시한 값으로, 스냅샷 값으로 표시됨
- 전체 요청 수 (TPS): 초당 평균 모든 API 요청 수로, 관리 작업, 데이터 쿼리 및 기타 모든 API 호출을 포함함
- 세션 (-): 서비스 진입부터 서비스 완료까지의 완료된 세션 수로, 특정 시간 윈도우 내에서 집계됨
- 차단 (TPS): 세그먼트 차단 기능에 의해 차단된 진입 요청의 초당 평균 수
각 메트릭에 대한 자세한 설명은 메트릭 빠른 참조 문서를 참조하세요.
표시된 정보:
- 시계열 차트: 모든 차트는 시간에 따른 메트릭을 보여주는 시계열 그래프를 표시합니다
- 서버 성능 메트릭: CPU 사용률, 요청 속도 및 서버 상태 표시기
- 시계열: 서버 메트릭이 시간에 따라 어떻게 변경되는지 확인
- 인스턴스 비교: 여러 서버 인스턴스 간 메트릭 비교 (해당하는 경우)
- CPU 점유율을 모니터링하여 리소스 제약을 식별하세요
- 요청 속도를 추적하여 서버 부하 패턴을 이해하세요
- 과거 데이터를 사용하여 서버 용량 및 확장 계획을 수립하세요
일반 작업
데이터 필터링
각 섹션은 특정 데이터에 집중하기 위한 필터링 옵션을 제공합니다:
- 기간: 전역 시간 필터를 사용하여 일/월/년 보기 선택
- 요소 선택: 각 섹션의 필터 영역에서 체크박스를 사용하여 표시할 프로젝트, 세그먼트 또는 서버 인스턴스 선택
- 요소 선택 필터: 선택적으로 요소 선택 필터(검색 상자)를 사용하여 필터 영역에 표시된 옵션을 검색하고 필터링하세요 (차트 요소 선택 참조)
- 검색 버튼: 필터를 선택한 후 검색 버튼을 클릭하여 데이터를 새로고침하고 표시하세요
중요: 필터만 선택하면 차트가 업데이트되지 않습니다. 다음을 선택한 후 검색 버튼을 클릭해야 합니다:
- 기간 필터
- 필터 영역의 요소 (프로젝트, 세그먼트, 서버 인스턴스)
- 차트 출력에 영향을 미치는 모든 필터
검색 버튼을 클릭한 후에만 차트가 새로고침되고 데이터가 표시됩니다.
차트 요소 선택
모든 섹션(프로젝트, 세그먼트 및 NetFUNNEL)에는 필터 영역에 표시된 옵션을 검색하고 필터링할 수 있는 요소 선택 필터(검색 상자)가 포함되어 있습니다. 이것은 많은 옵션이 있을 때 특정 요소를 빠르게 찾는 데 도움이 됩니다.

사용 방법:
- 요소 선택 필터(검색 상자)에 입력하여 특정 요소를 검색하세요
- 필터 영역은 검색과 일치하는 요소만 표시합니다
- 차트에 표시할 요소에 대한 필터 영역의 체크박스를 선택하세요
- 검색 버튼을 클릭하여 선택한 요소의 데이터를 새로고침하고 표시하세요
차트 보기
차트는 과거 데이터의 대화형 시각화를 제공합니다:
- 호버: 데이터 포인트 위에 마우스를 올려 특정 시간의 정확한 값 확인
- 비교: 비교를 위해 여러 세그먼트를 동시에 표시
데이터 내보내기
CSV 내보내기는 모든 섹션(프로젝트, 세그먼트 및 NetFUNNEL)에서 사용할 수 있습니다. 각 섹션에는 해당 섹션에서 선택한 요소의 데이터를 다운로드하는 자체 CSV 버튼이 있습니다.

내보내기 방법:
- 필터 영역에서 체크박스를 사용하여 요소 선택
- 섹션 헤더의 CSV 버튼 클릭
- CSV 파일이 브라우저의 다운로드 폴더에 자동으로 다운로드됩니다
CSV에는 선택한 요소와 기간에 대해 차트 영역에 표시된 모든 데이터 포인트가 포함되며, 타임스탬프와 메트릭 값이 있는 테이블 형식으로 포맷됩니다.